
InAnalytics Data Platform
Industrial & Business Intelligence - Unified
We combine industrial data (sensors, PLC/SCADA) with business and market data (ERP, energy and commodity prices, weather, APIs)
→ using intelligent algorithms
to optimize production, energy efficiency, operational costs, and margins.
Data is visualized in proven, free or low-cost tools
such as Grafana, Metabase, and Power BI.
Start building algorithms with AI using JavaScript extended with data APIs
Learn more → Documentation | Video | Download

🏅 Industry Week Fair Medal 2025 — Quality & Innovation
Selected from 550 exhibitors as a premiere industrial solution

Enterprise Solutions
We design and deliver end-to-end industrial data systems powered by the InAnalytics Data Platform.

Industrial applications.
Re-engineered with InDriver.
Industries we serve most often

Real Challenges We Solve
Production & Process Optimization
-
Process optimization
-
Continuous process improvement
-
Line balancing
-
Yield increase
-
Batch optimization
-
Golden batch
-
Cycle time reduction
-
Bottleneck analysis
-
Process stabilization
Operations & Monitoring
-
Asset monitoring and optimization
-
OEE tracking
-
Production reporting
-
Cleaning-in-place (CIP) tracking
-
Machine and operator tracking
-
Alarm and event monitoring
-
Centralized operational data visibility
Quality & Reliability
-
Product quality monitoring
-
Quality optimization
-
Anomaly detection
-
Predictive maintenance
-
Early deviation detection
-
Root cause analysis
-
Scrap and defect reduction
-
Failure prevention
Data Integration & Systems
-
Integration of OT and IT data
-
Integration with ERP, MES, SCADA
-
External API and market data integration
-
Automated data pipelines
-
Data synchronization across systems
-
Elimination of data silos
Efficiency & Cost Reduction
-
Operational cost reduction
-
Raw material optimization
-
Waste reduction
-
Downtime reduction
-
Resource utilization optimization
-
Real-time production cost analysis
-
Hidden loss identification
Planning & Prediction
-
Production forecasting
-
Demand forecasting
-
Failure prediction
-
Data-driven production planning
-
Schedule optimization
-
What-if scenario analysis
Energy & Sustainability
-
Energy management
-
Emission tracking (CO₂, ESG)
-
Utilities optimization (energy, gas, water)
-
Real-time energy cost analysis
-
Energy consumption forecasting
-
Optimization based on dynamic energy pricing
-
Integration with weather and renewable (PV) data
Business Decision Support & Management
-
Real-time operational decision support
-
Linking technical data with financial performance
-
Production profitability analysis (per line, product, batch)
-
KPI and business performance monitoring
-
Identification of optimization and investment opportunities
-
Cost vs performance analysis
-
Plant-level performance management
Enterprise Architecture
InDriver Engine + InStudio IDE
= InAnalytics Data Platform
InDriver is a lightweight industrial data engine for data acquisition, processing, and analytics in industrial and business environments.
It combines:
-
data connectivity,
-
automation runtime,
-
and analytics execution
into a single, unified system.
Engineers configure data sources and logic in InStudio, while InDriver Runtime executes analytics continuously or on schedule.
InDriver connects to:
-
industrial protocols (OPC UA, Modbus, Serial, Socket, and more),
-
SQL databases,
-
REST APIs,
-
and data files (PDF, CSV, JSON, XML).
It runs real-time analytics algorithms
for aggregation, anomaly detection, forecasting, reporting, and delivers results directly to BI tools or enterprise systems.
Fast to deploy. Easy to scale.
Built for engineers.

InStudio - Integrated Development Environment
New InStudio UX! We’re excited to announce that InStudio has a fresh look that is designed for today’s engineers and developers. The modern interface, inspired by QtCreator, VS Code, and JetBrains, makes building and managing InDriver systems easier. Updated controls and a redesigned status bar enhance the experience of working with data, devices, and automation.

Open BI tools
We adapt the most popular
free or low-cost BI tools to industrial requirements.e or low-cost BI tools

Case Studies
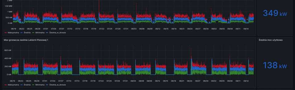
Heat and Gas Analytics for Boilers in Aluminum Systems Production
Industry: Aluminum Systems Manufacturing
Technology: Advanced Data Analytics with InDriver
Results: Improved efficiency, reduced energy waste, and enhanced process control.
The System is analysing the heat and gas consumption of industrial boilers powering the painting process in an aluminum systems production facility. The solution provides real-time insights, enables anomaly detection, and optimizes energy usage, reducing costs and improving sustainability.


Manufacturing Applications
InStationX
Meet InStationX — our operator assistant application for manufacturing.
It supports daily operator activities and enables direct manual data collection from the shop floor.
In this case, it works as a Worker Time Recording application, capturing activities, operation time, projects, cost centers, and products.
This data becomes the foundation for analyzing efficiency, productivity, and costs.
















